您好,欢迎访问星空网·官方端网站_星空(中国),!
售前服务热线:0755-82997309 售后服务热线:0760-88772310 工程售后热线:0760-88862765
产品中心

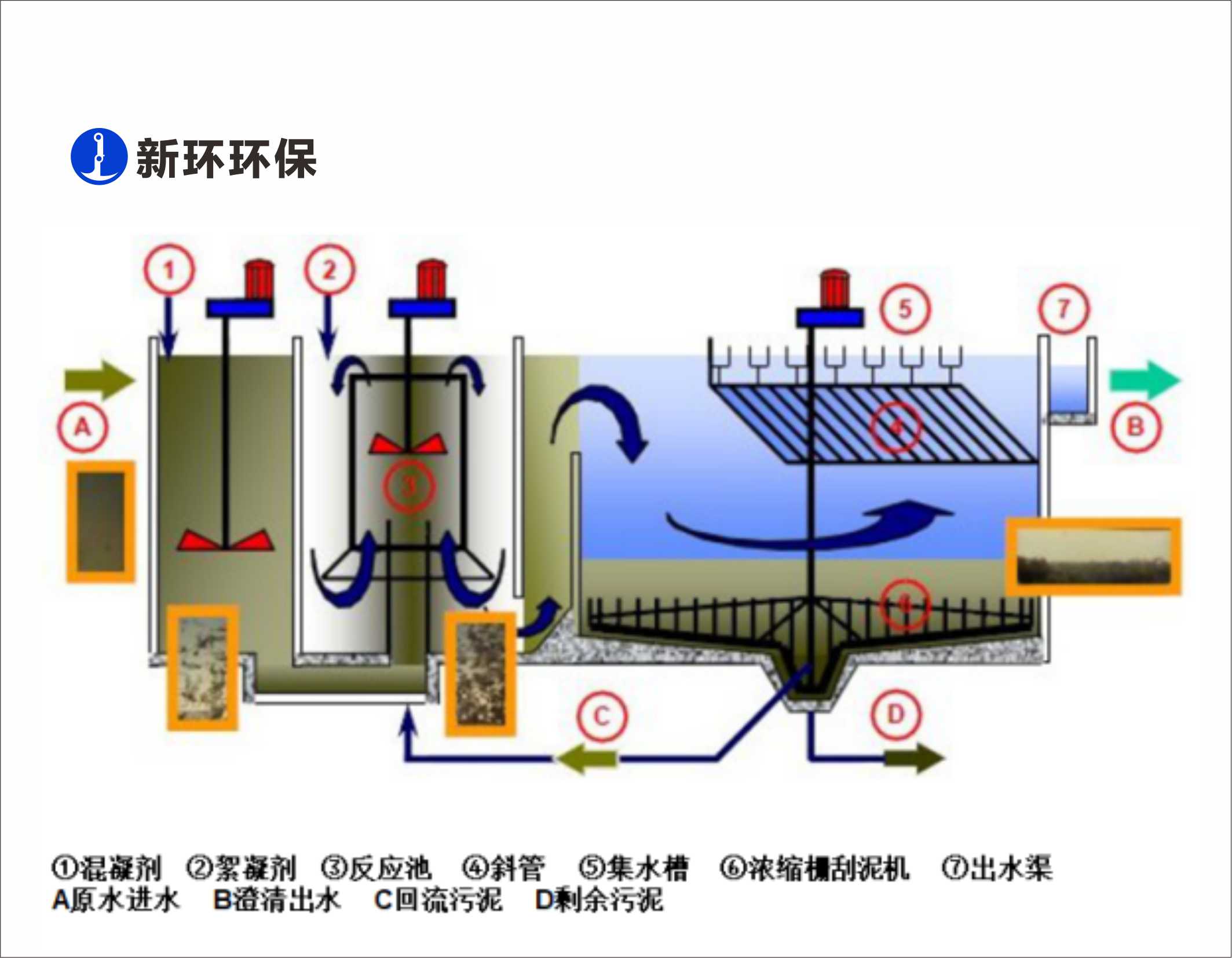
高效混凝沉淀成套技术与设备

日期:2023-12-15 09:06:28 浏览:0

1703220870796734.jpg

用途:

污水深度处理、污水提标去除SS和TP


特点:

1、表面负荷最高14m3/hm2; 

2、混凝强度无级调节; 

3、斜管自动清洗; 

4、出水SS在线监控。


友情链接: 新环机电

Copyright  © 2018-2021  粤ICP备2023083594号  SynWin Environmental Group A11 Rights Reserved